Hello! Welcome to [Suzhou Heyi Environmental Protection Technology Co., Ltd.]
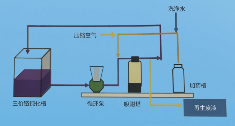
technological process

specifications and models
| processing capacity | |
| processing period | |
| Resin filling capacity | pot |
| Resin regeneration frequency | Resin regeneration frequency daily regeneration |
| Resin regeneration | RM |
| regenerative agent | dilute sulphuric acid |
Passivation liquid purification system
Function overview of passivation liquid purification system: mainly through special resin (patent), selective adsorption of metal impurities (passivation liquid iron, copper, zinc, nickel, etc.) so as to extend the service life of passivation liquid, increase the effect of skin film treatment, and stabilize the passivation quality.
Tag of this article:
About
Company PartnerProduct
Automatic barrel plating production line Fully automatic vertical lifting production line Automatic oxidation production line Waste gas and wastewater treatment equipment Surface treatment auxiliary equipmentNews
Company news Industry Information common problemConatct
Conatct Online messageCopyright ? 2021 Suzhou Heyi Environmental Protection Technology Co., Ltd. All Rights Reserved